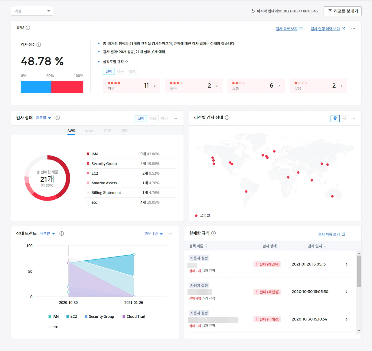
This image illustrates how OpsNow FinOps Plus differs from the previous OpsNow FinOps.
Products

Transition Opportunity to An Advanced FinOps Professional Solution

OpsNow Team
May 20, 2025

Hello? This is the OpsNow team.

“OpsNow FinOps Plus (US service name opsnow.io),” which was first introduced in the US market last year and managed cloud costs for customers, was finally officially launched in Korea. Existing OpsNow 360 customers have the opportunity to experience more powerful cloud cost optimization capabilities and the latest FinOps strategies.

In line with the Global FinOps Foundation's 2025 framework changes, OpsNow FinOps Plus specializes in providing cloud cost management solutions.

It's enough to use only the existing OpsNow 360, but in order to use some of the FinOps specialized features, a new FinOps Plus subscription is required, so I'm introducing it today.

What's different about OpsNow FinOps Plus compared to OpsNow360?

  • Equipped with advanced FinOps professional functions
    • Real-time usage tracking through cloud resource tags with 'Tag Manager'.
    • Set team budgets with 'Advanced Budgets', compare with actual costs, and AI-based forecasting.
    • Providing cost management indicators and in-depth analysis by organization and role through 'FinOps KPIs'.
    • Enhanced automatic detection of policy violations and report generation with 'Policy Management'.
  • AI-based automatic cost optimization service 'Autosavings' integration
    • Maximize cost savings by automatically sizing RI/SP contracts through analysis of cloud usage patterns.
  • Achieve fast onboarding and budget-oriented operations
    • Support for budget-oriented operating systems from planning to control to forecasting.
    • LMM-based interactive analysis capabilities enable automation of optimization execution and KPI analysis.

Let's take a closer look through the following comparison table.

OpsNow 360 (old) vs. OpsNow FinOps Plus (new) detailed comparison


1. Anomalies Cost Detection

OpsNow360 (old)
  • Name:
    • Abnormal cost detection (anomaly detection)
  • UI:
    • Info Card + Table
  • Features:
    • Anomalies cost detection analyzes users' cloud costs in real time through user rules and AI algorithms to confirm what abnormal costs have occurred at a specific point in the past. This makes it easy to determine the probable cause of abnormal costs and find solutions.

OpsNow FinOps Plus (new)
  • Name:
    • Anomalies
  • UI:
    • Info Card + Trend Charts
  • Features:
    • It has almost similar functionality to OpsNow 360, and is displayed in a new UI, such as a trend chart that is easier to view in existing tables.

2. Budgets

OpsNow360 (old)
  • Name:
    • Budget control
  • UI:
    • Trend chart + table
  • Features:
    • Create and manage a total monthly budget for each CSP. You can set alarms for budget overruns by CSP and receive them by email.

OpsNow FinOps Plus (new)
  • Name:
    • Budgets
  • UI:
    • Info Card + Trend Chart + Table
  • Features:
    • Through a user-friendly and intuitive interface, you can monitor the cost and budget status of each team and project in real time, and receive support for quick and accurate decision-making through this.
    • When setting a budget, OpsNow identifies users' cloud usage patterns and provides estimated costs for the next 12 months to recommend a budget so that a budget can be set within an appropriate range. Therefore, even customers who are new or difficult to set a cloud budget can set a budget. The dashboard shows the flow of costs so that it can be easily understood by financiers who are unfamiliar with the cloud, so it is possible to identify at a glance which organizations are using more or less than their budget. Depending on how fast your budget is being exhausted, you can also take proactive action and control costs by receiving notifications through various message channels.

3. Policy & Governance

OpsNow360 (old)
  • Name:
    • Governance
  • UI:
    • Table + Text
  • Features:
    • It provides pre-defined best practice policies for cloud costs, resources, performance, and security. Custom policies can be configured based on over 300 rules provided by default.

OpsNow FinOps Plus (new)
  • Name:
    • Policy management
  • UI:
    • Trend Charts + Table
  • Features:
    • We present internationally recognized compliance standards such as SOC2, HIPPA, and GDPR. If a user selects a security standard according to the environment, the user's cloud environment compliance status can be monitored in graphs and tables and received as reports.

4. Tag Management

OpsNow360 (old)
  • Name:
    • Tag assistant
  • UI:
    • Table + Text
  • Features:
    • It allows users to directly add or delete tags to resources without accessing the console. Users can freely apply and delete tags and labels in batches across multiple accounts, regions, and resources, revolutionizing the time required for tagging and labeling by account and product.
OpsNow FinOps Plus (new)
  • Name:
    • Tag manager
  • UI:
    • Charts + Table
  • Features:
    • Tag Manager provides the ability to visually track and analyze usage by assigning tags to each resource. By registering billing tags in the tag policy menu, you can transparently manage the usage history of resources through tags and establish optimization strategies. Additionally, you can integrate with existing systems, standardize tags, and maximize operational efficiency by grouping tags.

5. Resource Scheduler

OpsNow360 (old)
  • Name:
    • Resource scheduler
  • UI:
    • Table
  • Features:
    • Resources can be turned on and off according to the time users are actually using the resources. When resources are not being used, you can effectively reduce resource costs by stopping running instances.

OpsNow FinOps Plus (new)
  • Name:
    • Resource Scheduler (TBD)
  • UI:
    • Card + Table
  • Features:
    • OpsNow's scheduler is a cost optimization measure that can be applied according to cloud workloads and usage time. It is possible to set a more convenient resource schedule than CSP. It supports a setting function that can function organically on and off depending on the relationship between On, Off, On/Off, and Reboot operations and resources. This allows users to set schedules in most desired forms and prevents problems that may occur due to schedule settings.
    • It also strengthens competitiveness by providing broad product coverage compared to CSPs and competitors. Furthermore, for users who have trouble setting schedules, you can also check cost savings by providing recommendation results and hourly usage rate data that can reduce the difficulty of setting target resources and time.

6. Optimization

OpsNow360 (old)
  • Name:
    • Resource optimization
  • UI:
    • Card, Chart, Table
  • Features:
    • You can check at a glance whether resources are being used efficiently compared to overall resource status and performance. It shows a summary of multi-cloud savings, removes unnecessary resources through resource optimization, and optimizes the environment. Resource optimization includes removing unused resources, Unused Resources, and Right Sizing, which resets the size according to resource usage patterns.

OpsNow FinOps Plus (new)
  • Name:
    • Resources: Usage, Optimization
  • UI:
    • Card, Chart, Table
  • Features:
    • They are almost the same, and there are no UI differences, but they don't show the estimated resource savings for multi-cloud. (To be updated).

7. Savings (Contract Discount)

OpsNow360 (old)
  • Name:
    • Contract recommendations, agreement summaries, etc.
  • UI:
    • Trend Charts, Tables, Cards
  • Features:
    • We recommend an agreement where you can save money by linking an account even if you don't know the various fee systems to CSP. There are on-demand plans where you pay as much as you use the service, and there are contracts where you can get a discount by signing up for a certain period of time, and you can monitor at a glance how much additional savings can be made by signing up for a contract.

OpsNow FinOps Plus (new)
  • Name:
    • AutoSavings, My Commitments
  • UI:
    • Trend Charts, Tables, Cards
  • Features:
    • Using OpsNow's unique algorithm, we make detailed suggestions so that the optimal contract discount period and amount can be selected according to the user's environment, and the best options are displayed and recommended separately. Through AutoSavings, management tasks for complex cloud resources such as reserved instances (RIs) and savings plans (SPs) are automated, greatly reducing the workload of operators and improving management efficiency.

8. KPIs

OpsNow360 (old)
  • Name:
    • Cloud Efficiency Index dashboard
  • UI:
    • Chart + Table
  • Features:
    • In addition to the policy function, it also provides pin-ops standards for each CSP so that users can create a better cloud environment. You can set goals and monitor the status according to the user environment.

OpsNow FinOps Plus (new)
  • Name:
    • FinOps KPIs (TBD)
  • UI:
    • Trend charts
  • Features:
    • Divided by organization and persona, it is possible to easily identify how much they contribute to a company's business goals by presenting common goals according to the organization and role. Target values suitable for the enterprise are proposed for each indicator, and notifications are sent when the target values are not met, and goals are continuously managed to guide business success.

Fully Reflects The Latest FinOps Framework 2025

The FinOps Foundation framework, revised in 2025, goes beyond simple savings and emphasizes "establishing an actionable strategy" and "creating business value".

In line with this, OpsNow FinOps Plus offers:

  • Budget-oriented operating system: management cycle from planning to control to forecasting.
  • Interactive Analytics: Analyze KPIs and automate execution based on LLM.
  • Multi-cloud support, automated contract discount support not only on AWS but also on Azure.
  • Complete localization including Korean UI, KRW cost display, and reflection of domestic laws and regulations.

Benefits for Our Existing Customers

  • Precise budget control: AI-based budget forecasting and real-time anomalies cost detection to prevent overspending.
  • Improve operational efficiency: Minimize manual work with automated recommendations and KPI dashboards.
  • Strategic cost operations: FinOps KPIs can be executed by linking financial strategies and costs.

Professional consulting and customer success support: Providing differentiated consulting as a leading Korean FinOps company.

Special Information for Existing OpsNow360 Customers

OpsNow FinOps Plus is offered as a separate platform from OpsNow 360, enabling onboarding that is 55% faster than before.

If you're an OpsNow360 customer, start the transition easily with the benefits below.

A 3-month free premium trial event is underway!

[Get Your Free Trial]

Cloud Cost Optimization is Now a Real Strategy

Now, cost reduction is shifting from being a technology operator's responsibility to a strategic challenge for the entire organization. OpsNow FinOps Plus accompanies your FinOps journey at the center of this transformation.

Experience OpsNow FinOps Plus today.

[Go to OpsNow FinOps Plus]

This image illustrates how OpsNow FinOps Plus differs from the previous OpsNow FinOps.

Transition Opportunity to An Advanced FinOps Professional Solution

OpsNow Team
May 20, 2025

Hello? This is the OpsNow team.

“OpsNow FinOps Plus (US service name opsnow.io),” which was first introduced in the US market last year and managed cloud costs for customers, was finally officially launched in Korea. Existing OpsNow 360 customers have the opportunity to experience more powerful cloud cost optimization capabilities and the latest FinOps strategies.

In line with the Global FinOps Foundation's 2025 framework changes, OpsNow FinOps Plus specializes in providing cloud cost management solutions.

It's enough to use only the existing OpsNow 360, but in order to use some of the FinOps specialized features, a new FinOps Plus subscription is required, so I'm introducing it today.

What's different about OpsNow FinOps Plus compared to OpsNow360?

  • Equipped with advanced FinOps professional functions
    • Real-time usage tracking through cloud resource tags with 'Tag Manager'.
    • Set team budgets with 'Advanced Budgets', compare with actual costs, and AI-based forecasting.
    • Providing cost management indicators and in-depth analysis by organization and role through 'FinOps KPIs'.
    • Enhanced automatic detection of policy violations and report generation with 'Policy Management'.
  • AI-based automatic cost optimization service 'Autosavings' integration
    • Maximize cost savings by automatically sizing RI/SP contracts through analysis of cloud usage patterns.
  • Achieve fast onboarding and budget-oriented operations
    • Support for budget-oriented operating systems from planning to control to forecasting.
    • LMM-based interactive analysis capabilities enable automation of optimization execution and KPI analysis.

Let's take a closer look through the following comparison table.

OpsNow 360 (old) vs. OpsNow FinOps Plus (new) detailed comparison


1. Anomalies Cost Detection

OpsNow360 (old)
  • Name:
    • Abnormal cost detection (anomaly detection)
  • UI:
    • Info Card + Table
  • Features:
    • Anomalies cost detection analyzes users' cloud costs in real time through user rules and AI algorithms to confirm what abnormal costs have occurred at a specific point in the past. This makes it easy to determine the probable cause of abnormal costs and find solutions.

OpsNow FinOps Plus (new)
  • Name:
    • Anomalies
  • UI:
    • Info Card + Trend Charts
  • Features:
    • It has almost similar functionality to OpsNow 360, and is displayed in a new UI, such as a trend chart that is easier to view in existing tables.

2. Budgets

OpsNow360 (old)
  • Name:
    • Budget control
  • UI:
    • Trend chart + table
  • Features:
    • Create and manage a total monthly budget for each CSP. You can set alarms for budget overruns by CSP and receive them by email.

OpsNow FinOps Plus (new)
  • Name:
    • Budgets
  • UI:
    • Info Card + Trend Chart + Table
  • Features:
    • Through a user-friendly and intuitive interface, you can monitor the cost and budget status of each team and project in real time, and receive support for quick and accurate decision-making through this.
    • When setting a budget, OpsNow identifies users' cloud usage patterns and provides estimated costs for the next 12 months to recommend a budget so that a budget can be set within an appropriate range. Therefore, even customers who are new or difficult to set a cloud budget can set a budget. The dashboard shows the flow of costs so that it can be easily understood by financiers who are unfamiliar with the cloud, so it is possible to identify at a glance which organizations are using more or less than their budget. Depending on how fast your budget is being exhausted, you can also take proactive action and control costs by receiving notifications through various message channels.

3. Policy & Governance

OpsNow360 (old)
  • Name:
    • Governance
  • UI:
    • Table + Text
  • Features:
    • It provides pre-defined best practice policies for cloud costs, resources, performance, and security. Custom policies can be configured based on over 300 rules provided by default.

OpsNow FinOps Plus (new)
  • Name:
    • Policy management
  • UI:
    • Trend Charts + Table
  • Features:
    • We present internationally recognized compliance standards such as SOC2, HIPPA, and GDPR. If a user selects a security standard according to the environment, the user's cloud environment compliance status can be monitored in graphs and tables and received as reports.

4. Tag Management

OpsNow360 (old)
  • Name:
    • Tag assistant
  • UI:
    • Table + Text
  • Features:
    • It allows users to directly add or delete tags to resources without accessing the console. Users can freely apply and delete tags and labels in batches across multiple accounts, regions, and resources, revolutionizing the time required for tagging and labeling by account and product.
OpsNow FinOps Plus (new)
  • Name:
    • Tag manager
  • UI:
    • Charts + Table
  • Features:
    • Tag Manager provides the ability to visually track and analyze usage by assigning tags to each resource. By registering billing tags in the tag policy menu, you can transparently manage the usage history of resources through tags and establish optimization strategies. Additionally, you can integrate with existing systems, standardize tags, and maximize operational efficiency by grouping tags.

5. Resource Scheduler

OpsNow360 (old)
  • Name:
    • Resource scheduler
  • UI:
    • Table
  • Features:
    • Resources can be turned on and off according to the time users are actually using the resources. When resources are not being used, you can effectively reduce resource costs by stopping running instances.

OpsNow FinOps Plus (new)
  • Name:
    • Resource Scheduler (TBD)
  • UI:
    • Card + Table
  • Features:
    • OpsNow's scheduler is a cost optimization measure that can be applied according to cloud workloads and usage time. It is possible to set a more convenient resource schedule than CSP. It supports a setting function that can function organically on and off depending on the relationship between On, Off, On/Off, and Reboot operations and resources. This allows users to set schedules in most desired forms and prevents problems that may occur due to schedule settings.
    • It also strengthens competitiveness by providing broad product coverage compared to CSPs and competitors. Furthermore, for users who have trouble setting schedules, you can also check cost savings by providing recommendation results and hourly usage rate data that can reduce the difficulty of setting target resources and time.

6. Optimization

OpsNow360 (old)
  • Name:
    • Resource optimization
  • UI:
    • Card, Chart, Table
  • Features:
    • You can check at a glance whether resources are being used efficiently compared to overall resource status and performance. It shows a summary of multi-cloud savings, removes unnecessary resources through resource optimization, and optimizes the environment. Resource optimization includes removing unused resources, Unused Resources, and Right Sizing, which resets the size according to resource usage patterns.

OpsNow FinOps Plus (new)
  • Name:
    • Resources: Usage, Optimization
  • UI:
    • Card, Chart, Table
  • Features:
    • They are almost the same, and there are no UI differences, but they don't show the estimated resource savings for multi-cloud. (To be updated).

7. Savings (Contract Discount)

OpsNow360 (old)
  • Name:
    • Contract recommendations, agreement summaries, etc.
  • UI:
    • Trend Charts, Tables, Cards
  • Features:
    • We recommend an agreement where you can save money by linking an account even if you don't know the various fee systems to CSP. There are on-demand plans where you pay as much as you use the service, and there are contracts where you can get a discount by signing up for a certain period of time, and you can monitor at a glance how much additional savings can be made by signing up for a contract.

OpsNow FinOps Plus (new)
  • Name:
    • AutoSavings, My Commitments
  • UI:
    • Trend Charts, Tables, Cards
  • Features:
    • Using OpsNow's unique algorithm, we make detailed suggestions so that the optimal contract discount period and amount can be selected according to the user's environment, and the best options are displayed and recommended separately. Through AutoSavings, management tasks for complex cloud resources such as reserved instances (RIs) and savings plans (SPs) are automated, greatly reducing the workload of operators and improving management efficiency.

8. KPIs

OpsNow360 (old)
  • Name:
    • Cloud Efficiency Index dashboard
  • UI:
    • Chart + Table
  • Features:
    • In addition to the policy function, it also provides pin-ops standards for each CSP so that users can create a better cloud environment. You can set goals and monitor the status according to the user environment.

OpsNow FinOps Plus (new)
  • Name:
    • FinOps KPIs (TBD)
  • UI:
    • Trend charts
  • Features:
    • Divided by organization and persona, it is possible to easily identify how much they contribute to a company's business goals by presenting common goals according to the organization and role. Target values suitable for the enterprise are proposed for each indicator, and notifications are sent when the target values are not met, and goals are continuously managed to guide business success.

Fully Reflects The Latest FinOps Framework 2025

The FinOps Foundation framework, revised in 2025, goes beyond simple savings and emphasizes "establishing an actionable strategy" and "creating business value".

In line with this, OpsNow FinOps Plus offers:

  • Budget-oriented operating system: management cycle from planning to control to forecasting.
  • Interactive Analytics: Analyze KPIs and automate execution based on LLM.
  • Multi-cloud support, automated contract discount support not only on AWS but also on Azure.
  • Complete localization including Korean UI, KRW cost display, and reflection of domestic laws and regulations.

Benefits for Our Existing Customers

  • Precise budget control: AI-based budget forecasting and real-time anomalies cost detection to prevent overspending.
  • Improve operational efficiency: Minimize manual work with automated recommendations and KPI dashboards.
  • Strategic cost operations: FinOps KPIs can be executed by linking financial strategies and costs.

Professional consulting and customer success support: Providing differentiated consulting as a leading Korean FinOps company.

Special Information for Existing OpsNow360 Customers

OpsNow FinOps Plus is offered as a separate platform from OpsNow 360, enabling onboarding that is 55% faster than before.

If you're an OpsNow360 customer, start the transition easily with the benefits below.

A 3-month free premium trial event is underway!

[Get Your Free Trial]

Cloud Cost Optimization is Now a Real Strategy

Now, cost reduction is shifting from being a technology operator's responsibility to a strategic challenge for the entire organization. OpsNow FinOps Plus accompanies your FinOps journey at the center of this transformation.

Experience OpsNow FinOps Plus today.

[Go to OpsNow FinOps Plus]

Transition Opportunity to An Advanced FinOps Professional Solution

Hello? This is the OpsNow team.

“OpsNow FinOps Plus (US service name opsnow.io),” which was first introduced in the US market last year and managed cloud costs for customers, was finally officially launched in Korea. Existing OpsNow 360 customers have the opportunity to experience more powerful cloud cost optimization capabilities and the latest FinOps strategies.

In line with the Global FinOps Foundation's 2025 framework changes, OpsNow FinOps Plus specializes in providing cloud cost management solutions.

It's enough to use only the existing OpsNow 360, but in order to use some of the FinOps specialized features, a new FinOps Plus subscription is required, so I'm introducing it today.

What's different about OpsNow FinOps Plus compared to OpsNow360?

  • Equipped with advanced FinOps professional functions
    • Real-time usage tracking through cloud resource tags with 'Tag Manager'.
    • Set team budgets with 'Advanced Budgets', compare with actual costs, and AI-based forecasting.
    • Providing cost management indicators and in-depth analysis by organization and role through 'FinOps KPIs'.
    • Enhanced automatic detection of policy violations and report generation with 'Policy Management'.
  • AI-based automatic cost optimization service 'Autosavings' integration
    • Maximize cost savings by automatically sizing RI/SP contracts through analysis of cloud usage patterns.
  • Achieve fast onboarding and budget-oriented operations
    • Support for budget-oriented operating systems from planning to control to forecasting.
    • LMM-based interactive analysis capabilities enable automation of optimization execution and KPI analysis.

Let's take a closer look through the following comparison table.

OpsNow 360 (old) vs. OpsNow FinOps Plus (new) detailed comparison


1. Anomalies Cost Detection

OpsNow360 (old)
  • Name:
    • Abnormal cost detection (anomaly detection)
  • UI:
    • Info Card + Table
  • Features:
    • Anomalies cost detection analyzes users' cloud costs in real time through user rules and AI algorithms to confirm what abnormal costs have occurred at a specific point in the past. This makes it easy to determine the probable cause of abnormal costs and find solutions.

OpsNow FinOps Plus (new)
  • Name:
    • Anomalies
  • UI:
    • Info Card + Trend Charts
  • Features:
    • It has almost similar functionality to OpsNow 360, and is displayed in a new UI, such as a trend chart that is easier to view in existing tables.

2. Budgets

OpsNow360 (old)
  • Name:
    • Budget control
  • UI:
    • Trend chart + table
  • Features:
    • Create and manage a total monthly budget for each CSP. You can set alarms for budget overruns by CSP and receive them by email.

OpsNow FinOps Plus (new)
  • Name:
    • Budgets
  • UI:
    • Info Card + Trend Chart + Table
  • Features:
    • Through a user-friendly and intuitive interface, you can monitor the cost and budget status of each team and project in real time, and receive support for quick and accurate decision-making through this.
    • When setting a budget, OpsNow identifies users' cloud usage patterns and provides estimated costs for the next 12 months to recommend a budget so that a budget can be set within an appropriate range. Therefore, even customers who are new or difficult to set a cloud budget can set a budget. The dashboard shows the flow of costs so that it can be easily understood by financiers who are unfamiliar with the cloud, so it is possible to identify at a glance which organizations are using more or less than their budget. Depending on how fast your budget is being exhausted, you can also take proactive action and control costs by receiving notifications through various message channels.

3. Policy & Governance

OpsNow360 (old)
  • Name:
    • Governance
  • UI:
    • Table + Text
  • Features:
    • It provides pre-defined best practice policies for cloud costs, resources, performance, and security. Custom policies can be configured based on over 300 rules provided by default.

OpsNow FinOps Plus (new)
  • Name:
    • Policy management
  • UI:
    • Trend Charts + Table
  • Features:
    • We present internationally recognized compliance standards such as SOC2, HIPPA, and GDPR. If a user selects a security standard according to the environment, the user's cloud environment compliance status can be monitored in graphs and tables and received as reports.

4. Tag Management

OpsNow360 (old)
  • Name:
    • Tag assistant
  • UI:
    • Table + Text
  • Features:
    • It allows users to directly add or delete tags to resources without accessing the console. Users can freely apply and delete tags and labels in batches across multiple accounts, regions, and resources, revolutionizing the time required for tagging and labeling by account and product.
OpsNow FinOps Plus (new)
  • Name:
    • Tag manager
  • UI:
    • Charts + Table
  • Features:
    • Tag Manager provides the ability to visually track and analyze usage by assigning tags to each resource. By registering billing tags in the tag policy menu, you can transparently manage the usage history of resources through tags and establish optimization strategies. Additionally, you can integrate with existing systems, standardize tags, and maximize operational efficiency by grouping tags.

5. Resource Scheduler

OpsNow360 (old)
  • Name:
    • Resource scheduler
  • UI:
    • Table
  • Features:
    • Resources can be turned on and off according to the time users are actually using the resources. When resources are not being used, you can effectively reduce resource costs by stopping running instances.

OpsNow FinOps Plus (new)
  • Name:
    • Resource Scheduler (TBD)
  • UI:
    • Card + Table
  • Features:
    • OpsNow's scheduler is a cost optimization measure that can be applied according to cloud workloads and usage time. It is possible to set a more convenient resource schedule than CSP. It supports a setting function that can function organically on and off depending on the relationship between On, Off, On/Off, and Reboot operations and resources. This allows users to set schedules in most desired forms and prevents problems that may occur due to schedule settings.
    • It also strengthens competitiveness by providing broad product coverage compared to CSPs and competitors. Furthermore, for users who have trouble setting schedules, you can also check cost savings by providing recommendation results and hourly usage rate data that can reduce the difficulty of setting target resources and time.

6. Optimization

OpsNow360 (old)
  • Name:
    • Resource optimization
  • UI:
    • Card, Chart, Table
  • Features:
    • You can check at a glance whether resources are being used efficiently compared to overall resource status and performance. It shows a summary of multi-cloud savings, removes unnecessary resources through resource optimization, and optimizes the environment. Resource optimization includes removing unused resources, Unused Resources, and Right Sizing, which resets the size according to resource usage patterns.

OpsNow FinOps Plus (new)
  • Name:
    • Resources: Usage, Optimization
  • UI:
    • Card, Chart, Table
  • Features:
    • They are almost the same, and there are no UI differences, but they don't show the estimated resource savings for multi-cloud. (To be updated).

7. Savings (Contract Discount)

OpsNow360 (old)
  • Name:
    • Contract recommendations, agreement summaries, etc.
  • UI:
    • Trend Charts, Tables, Cards
  • Features:
    • We recommend an agreement where you can save money by linking an account even if you don't know the various fee systems to CSP. There are on-demand plans where you pay as much as you use the service, and there are contracts where you can get a discount by signing up for a certain period of time, and you can monitor at a glance how much additional savings can be made by signing up for a contract.

OpsNow FinOps Plus (new)
  • Name:
    • AutoSavings, My Commitments
  • UI:
    • Trend Charts, Tables, Cards
  • Features:
    • Using OpsNow's unique algorithm, we make detailed suggestions so that the optimal contract discount period and amount can be selected according to the user's environment, and the best options are displayed and recommended separately. Through AutoSavings, management tasks for complex cloud resources such as reserved instances (RIs) and savings plans (SPs) are automated, greatly reducing the workload of operators and improving management efficiency.

8. KPIs

OpsNow360 (old)
  • Name:
    • Cloud Efficiency Index dashboard
  • UI:
    • Chart + Table
  • Features:
    • In addition to the policy function, it also provides pin-ops standards for each CSP so that users can create a better cloud environment. You can set goals and monitor the status according to the user environment.

OpsNow FinOps Plus (new)
  • Name:
    • FinOps KPIs (TBD)
  • UI:
    • Trend charts
  • Features:
    • Divided by organization and persona, it is possible to easily identify how much they contribute to a company's business goals by presenting common goals according to the organization and role. Target values suitable for the enterprise are proposed for each indicator, and notifications are sent when the target values are not met, and goals are continuously managed to guide business success.

Fully Reflects The Latest FinOps Framework 2025

The FinOps Foundation framework, revised in 2025, goes beyond simple savings and emphasizes "establishing an actionable strategy" and "creating business value".

In line with this, OpsNow FinOps Plus offers:

  • Budget-oriented operating system: management cycle from planning to control to forecasting.
  • Interactive Analytics: Analyze KPIs and automate execution based on LLM.
  • Multi-cloud support, automated contract discount support not only on AWS but also on Azure.
  • Complete localization including Korean UI, KRW cost display, and reflection of domestic laws and regulations.

Benefits for Our Existing Customers

  • Precise budget control: AI-based budget forecasting and real-time anomalies cost detection to prevent overspending.
  • Improve operational efficiency: Minimize manual work with automated recommendations and KPI dashboards.
  • Strategic cost operations: FinOps KPIs can be executed by linking financial strategies and costs.

Professional consulting and customer success support: Providing differentiated consulting as a leading Korean FinOps company.

Special Information for Existing OpsNow360 Customers

OpsNow FinOps Plus is offered as a separate platform from OpsNow 360, enabling onboarding that is 55% faster than before.

If you're an OpsNow360 customer, start the transition easily with the benefits below.

A 3-month free premium trial event is underway!

[Get Your Free Trial]

Cloud Cost Optimization is Now a Real Strategy

Now, cost reduction is shifting from being a technology operator's responsibility to a strategic challenge for the entire organization. OpsNow FinOps Plus accompanies your FinOps journey at the center of this transformation.

Experience OpsNow FinOps Plus today.

[Go to OpsNow FinOps Plus]

Download it for free
Submit the information below and get the files you need right away
Name *
Company *
Business Email *
By registering an inquiry, you agree to allow OpsNow to store and process your information for contact purposes.
Please read our Privacy Policy for more information.
Thank you.
The file has been downloaded.
Please enter all required fields.